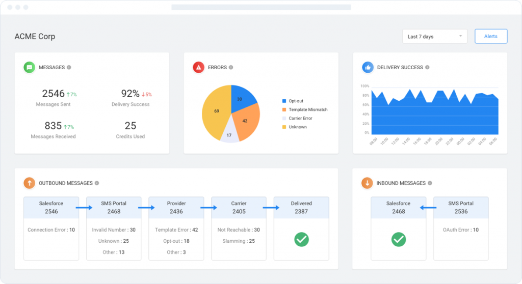
Dashboards share real-time updates for critical delivery metrics and troubleshooting information.

Managing SMS delivery is just as critical as your messaging strategy and content. If your audience doesn’t receive your messages, your strategy fails.

We help you navigate through the complexities of every carrier during the setup process.
Carriers are tricky, if you break their rules, they charge you and block the messages and your phone. We help you optimize your SMS.
SMS delivery reports are not enough. That’s why we created dashboards to track and control delivery across global carriers.
Our SMS delivery platform resides on AWS, boasting an enterprise-class architecture that assures assures reliability.
Thanks to real-time dashboards and alerting, you always know exactly what’s happening with your message delivery.
Dashboards share real-time updates for critical delivery metrics and troubleshooting information.

Track Message Budgets tracks message credits used for whatever time frame you select.

Point and click rules make it easy to set time-based alert.

Thanks to real-time dashboards and alerting, you always know exactly what’s happening with your message delivery.
Dashboards share real-time updates for critical delivery metrics and troubleshooting information.
Tracks message credits used for the time frame you have selected, to know how much budget you’ve spent.
Point and click rules make it easy to set time-based alert conditions for over 20 messaging parameters



Immediately know if there are any types of delivery issues.
Track and measure delivery and carrier efficiency against SLAs.
Avoid SPAM blockers by adding merge fields
With 59 direct carrier connections, eliminate many carrier gateways
BYON lets you use current business lines for texting.
Be sure you only send messages during allowed time frames.
Proactively manage both message volume and velocity.

Text MAGIC for Demo to
USA: 36343
AUS: (61)409564682
UK & ROW: +44 7860017509
Email: care@sms-magic.com